11 KiB
11 KiB
遥测服务架构图
部署遥测应用
通过如下docker-compose文件启动应用:
version: '3'
services:
# 遥测数据采集
otel:
image: otel/opentelemetry-collector-contrib
container_name: otel
networks:
- default
- collector
ports:
- 4317:4317
volumes:
- ./etc/otel/otel-collector-config.yaml:/etc/otelcol-contrib/config.yaml
restart: unless-stopped
# 踪迹存储,可替换为jaeger
tempo:
image: grafana/tempo
container_name: tempo
networks:
- default
volumes:
- ./etc/tempo/tempo.yaml:/etc/tempo/config.yml
- ./data/tempo:/data/tempo
command: ["-config.file=/etc/tempo/config.yml"]
restart: unless-stopped
# 日志存储,可替换为ElasticSearch
loki:
image: grafana/loki
container_name: loki
networks:
- default
volumes:
- ./etc/loki/local-config.yaml:/etc/loki/local-config.yaml
- ./data/loki:/data/loki
restart: unless-stopped
# 指标存储
prometheus:
image: prom/prometheus
container_name: prometheus
networks:
- default
extra_hosts:
- "host.docker.internal:host-gateway"
volumes:
- ./etc/prometheus/prometheus.yml:/etc/prometheus/prometheus.yml
- ./data/prometheus:/prometheus
restart: unless-stopped
# 可视化
grafana:
image: grafana/grafana-oss
container_name: grafana
networks:
- default
# For more information on this configuration, see the complete reference guide at
# https://grafana.com/docs/grafana/latest/setup-grafana/configure-grafana/
enviroment:
# Run Grafana behind a reverse proxy
# https://grafana.com/tutorials/run-grafana-behind-a-proxy/
- GF_SERVER_DOMAIN=https://www.rzdata.net
- GF_SERVER_ROOT_URL = %(protocol)s://%(domain)s/grafana/
- GF_SERVER_SERVE_FROM_SUB_PATH=true
ports:
- 3000:3000
volumes:
- ./data/grafana:/var/lib/grafana
restart: unless-stopped
networks:
default:
driver: bridge
collector:
driver: bridge
tempo配置文件:
# For more information on this configuration, see the complete reference guide at
# https://grafana.com/docs/tempo/latest/configuration/
stream_over_http_enabled: true
# Configure the server block.
server:
# Listen for all incoming requests on port 3200.
http_listen_port: 3200
# The distributor receives incoming trace span data for the system.
distributor:
receivers: # This configuration will listen on all ports and protocols that tempo is capable of.
otlp:
protocols:
grpc: # This example repository only utilises the OTLP gRPC receiver on port 4317.
# The ingester receives data from the distributor and processes it into indices and blocks.
ingester:
trace_idle_period: 10s # The length of time after a trace has not received spans to consider it complete and flush it.
max_block_bytes: 1_000_000 # Cut the head block when it hits this size or
max_block_duration: 5m # this much time passes
# The compactor block configures the compactor responsible for compacting TSDB blocks.
compactor:
compaction:
compaction_window: 1h # Blocks in this time window will be compacted together.
max_block_bytes: 100_000_000 # Maximum size of a compacted block.
block_retention: 1h # How long to keep blocks. Default is 14 days, this demo system is short-lived.
compacted_block_retention: 10m # How long to keep compacted blocks stored elsewhere.
# Configuration block to determine where to store TSDB blocks.
storage:
trace:
backend: local # Use the local filesystem for block storage. Not recommended for production systems.
block:
bloom_filter_false_positive: .05 # Bloom filter false positive rate. lower values create larger filters but fewer false positives.
# Write Ahead Log (WAL) configuration.
wal:
path: /data/tempo/wal # Directory to store the the WAL locally.
# Local configuration for filesystem storage.
local:
path: /data/tempo/blocks # Directory to store the TSDB blocks.
# Pool used for finding trace IDs.
pool:
max_workers: 100 # Worker pool determines the number of parallel requests to the object store backend.
queue_depth: 10000 # Maximum depth for the querier queue jobs. A job is required for each block searched.
# Configures the metrics generator component of Tempo.
metrics_generator:
# Specifies which processors to use.
processor:
# Span metrics create metrics based on span type, duration, name and service.
span_metrics:
# Configure extra dimensions to add as metric labels.
dimensions:
- http.method
- http.target
- http.status_code
- service.version
# Service graph metrics create node and edge metrics for determinng service interactions.
service_graphs:
# Configure extra dimensions to add as metric labels.
dimensions:
- http.method
- http.target
- http.status_code
- service.version
# The registry configuration determines how to process metrics.
registry:
collection_interval: 5s # Create new metrics every 5s.
# Configure extra labels to be added to metrics.
external_labels:
source: tempo # Add a `{source="tempo"}` label.
group: 'mythical' # Add a `{group="mythical"}` label.
# Configures where the store for metrics is located.
storage:
# WAL for metrics generation.
path: /data/tempo/generator/wal
traces_storage:
path: /data/tempo/generator/traces
# Global override configuration.
overrides:
metrics_generator_processors: ['service-graphs', 'span-metrics','local-blocks'] # The types of metrics generation to enable for each tenant.
loki配置文件:
# For more information on this configuration, see the complete reference guide at
# https://grafana.com/docs/loki/latest/configure/
auth_enabled: false
server:
http_listen_port: 3100
grpc_listen_port: 9096
common:
instance_addr: 127.0.0.1
path_prefix: /data/loki
storage:
filesystem:
chunks_directory: /data/loki/chunks
rules_directory: /data/loki/rules
replication_factor: 1
ring:
kvstore:
store: inmemory
query_range:
results_cache:
cache:
embedded_cache:
enabled: true
max_size_mb: 100
schema_config:
configs:
- from: 2020-10-24
store: tsdb
object_store: filesystem
schema: v12
index:
prefix: index_
period: 24h
ruler:
alertmanager_url: http://localhost:9093
prometheus配置文件:
# For more information on this configuration, see the complete reference guide at
# https://prometheus.io/docs/prometheus/latest/configuration/configuration/
global:
scrape_interval: 15s
scrape_configs:
- job_name: aggregated-trace-metrics
static_configs:
- targets: ['otel:8889']
opentelemetry collector配置文件:
# For more information on this configuration, see the complete reference guide at
# https://opentelemetry.io/docs/collector/configuration/
receivers:
otlp:
protocols:
grpc:
processors:
batch:
connectors:
spanmetrics:
dimensions:
- name: http.method # extract http.method attribute from span to Prometheus label http_method
- name: http.status_code # extract http.status_code attribute from span to Prometheus label http_status_code
- name: http.route # extract http.route attribute from span to Prometheus label http_route
exporters:
debug:
otlp/tempo:
endpoint: tempo:4317
tls:
insecure: true
loki:
endpoint: http://loki:3100/loki/api/v1/push
prometheusremotewrite:
endpoint: http://prometheus:9090/api/v1/write
prometheus:
endpoint: "0.0.0.0:8889"
service:
pipelines:
traces:
receivers: [otlp]
processors: [batch]
exporters: [debug, spanmetrics, otlp/tempo]
logs:
receivers: [otlp]
processors: [batch]
exporters: [debug, loki]
metrics:
receivers: [otlp]
processors: [batch]
exporters: [debug, prometheus]
metrics/spanmetrics:
receivers: [spanmetrics]
exporters: [debug, prometheus]
后端服务收集遥测数据
分别下载 opentelemetry-javaagent.jar 和 ot-java-agent-extension-1.28.0.jar 放在 /opt/agent 目录。然后用以下命令启动应用:
# For more information on this configuration, see the complete reference guide at
# https://github.com/open-telemetry/opentelemetry-java/tree/main/sdk-extensions/autoconfigure
java -javaagent:/opt/agent/opentelemetry-javaagent.jar \
-Dotel.javaagent.extensions=/opt/agent/ot-java-agent-extension-1.28.0.jar \
-Dotel.exporter.otlp.endpoint=http://otel:4317 \
-Dotel.service.name=xxx \
-Dotel.logs.exporter=otlp \
-jar xxx.jar
opentelemetry-javaagent 会对一些库自动记录 Span,如果想要追加一些 Span 以便更精细地追踪,则需要通过注解来控制:
<dependencies>
<dependency>
<groupId>io.opentelemetry.instrumentation</groupId>
<artifactId>opentelemetry-instrumentation-annotations</artifactId>
<version>1.32.0</version>
</dependency>
</dependencies>
import io.opentelemetry.instrumentation.annotations.WithSpan;
/**
* @see <a href="https://opentelemetry.io/docs/instrumentation/java/automatic/annotations/">Annotations | OpenTelemetry</a>
*/
public class MyClass {
@WithSpan
public void myMethod() {
<...>
}
}
可视化遥测数据
访问https://www.rzdata.net/grafana/。添加数据源:
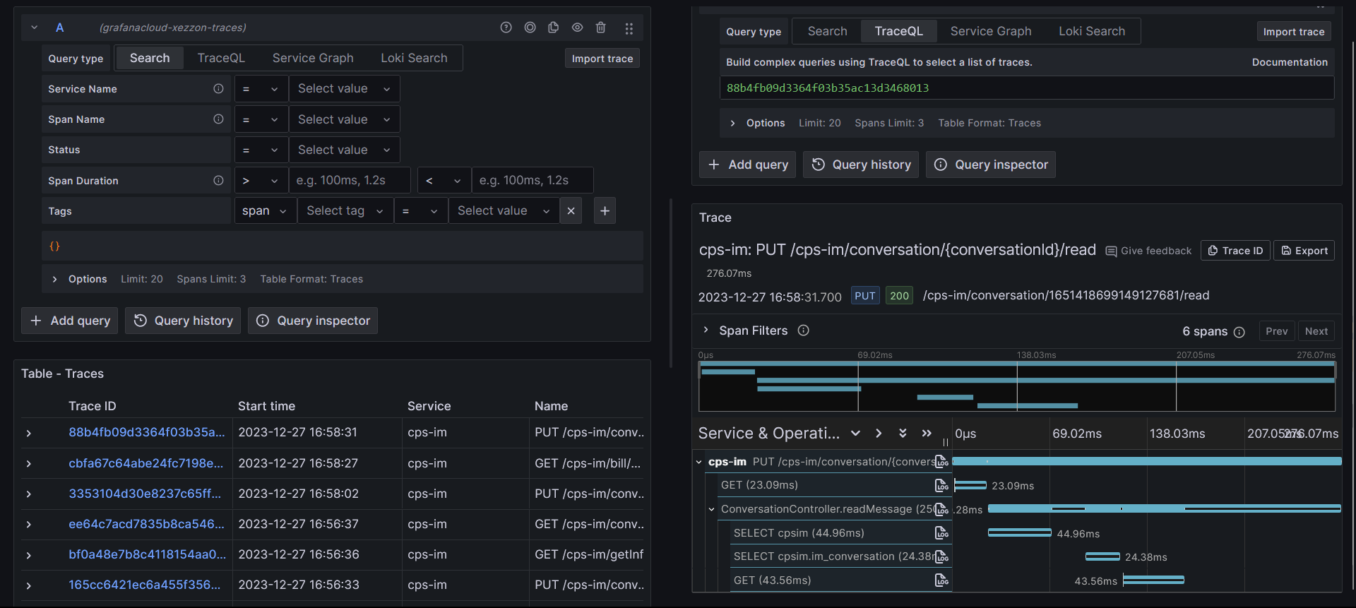
查看踪迹
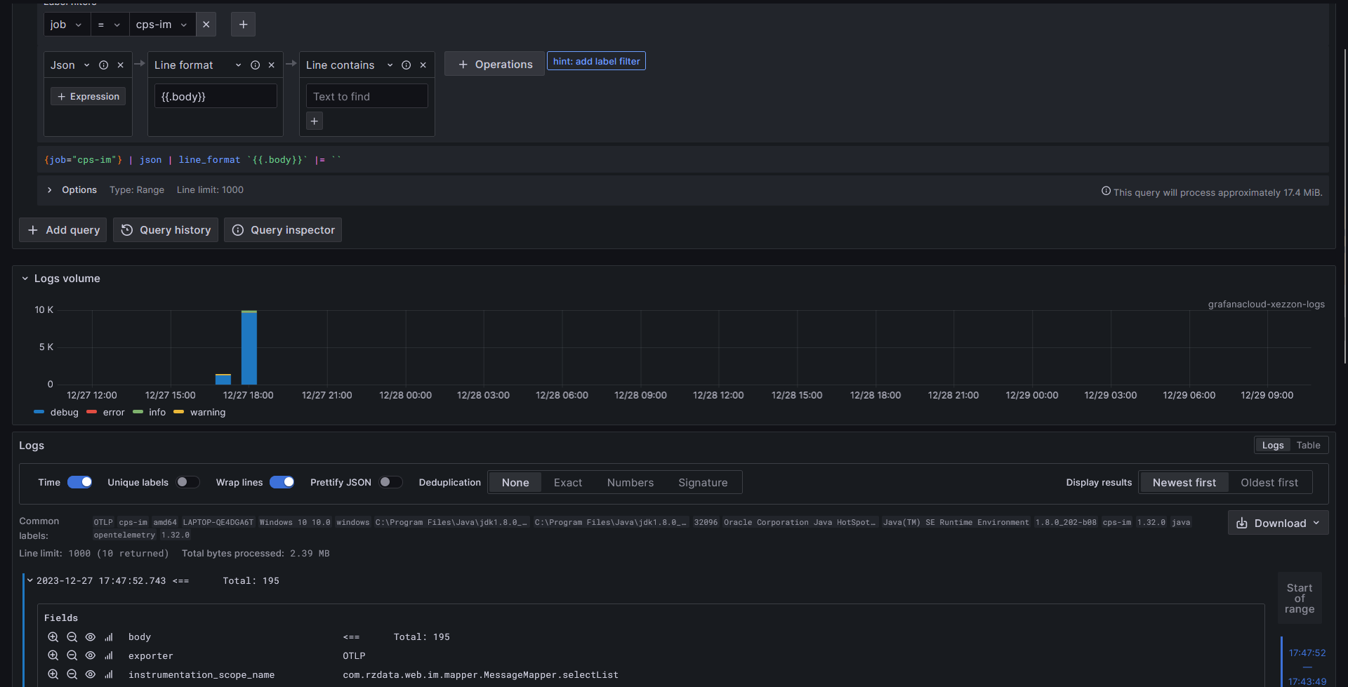
查看日志
查看指标
指标的配置比较复杂,可以在 Grafana Dashboard Market 找到现成的 Dashboard 来使用。这里可以尝试 OpenTelemetry APM。









